Just Flight veröffentlichen nicht nur Flugzeuge als Add-Ons sondern auch diverse Tools drumherum. Der neueste Spross dieser Tools ist „Fly the Line Short Haul Edition“, ein Karrieretool für MSFS,P3D,FSX und X-Plane. Im Wesentlichen könnt ihr hier entweder eine klassische Karriere starten, einen freien Spielmodus verfolgen bei dem Geld keine Rolle mehr spielt oder euch in einem „Shedule Mode“ Flüge und Shedules generieren lassen. Innerhalb der Karriere müsst ihr euch hier neben den reinen Fliegen ebenfalls um euch selbst kümmern. Egal ob Ernährung, Schlaf, Medical, Umgebung, alles soll eine Rolle spielen und wichtig sein. Cargo und Langstreckenflüge sind jedoch tabu. Ähnlich wie bereits aus anderen Tools bekannt, könnt ihr hier ebenfalls Wochenflugpläne erstellen lassen, diese abfliegen und mit Simbrief planen. Allerdings ist es, wie der Name ja schon verrät, eine Version für Kurz- bzw. Mittelstreckenflüge. Ob es darüber hinaus noch Updates für Fracht- und Langstreckenflüge gibt lässt Just Flight an der Stelle offen. Erwerben könnt ihr eure neue Karrierechance direkt auf der Website von Just Flight für 29,99€.






Fly the Line ist ein karriereorientiertes Add-on für Flugsimulatoren, das ein realistisches Airline-Pilotenerlebnis simuliert. Ziel ist der Aufstieg vom Junior First Officer bis zum Fleet Captain.
Hauptmerkmale:
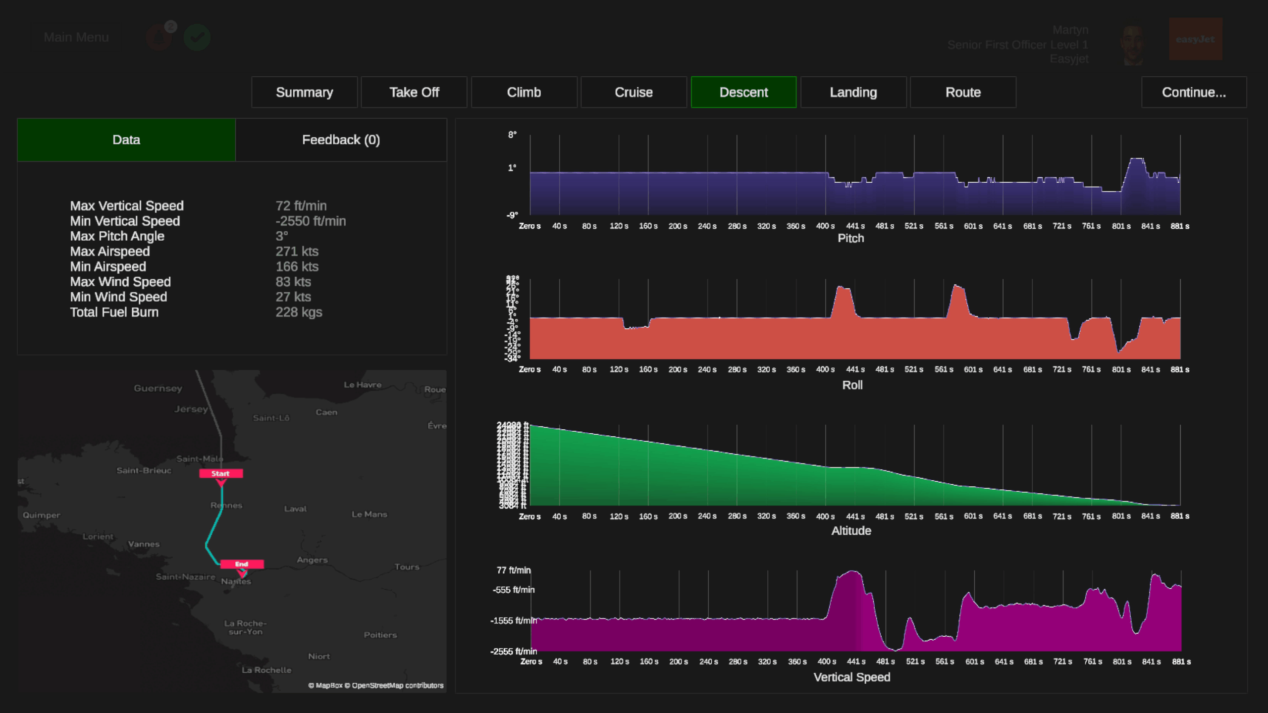
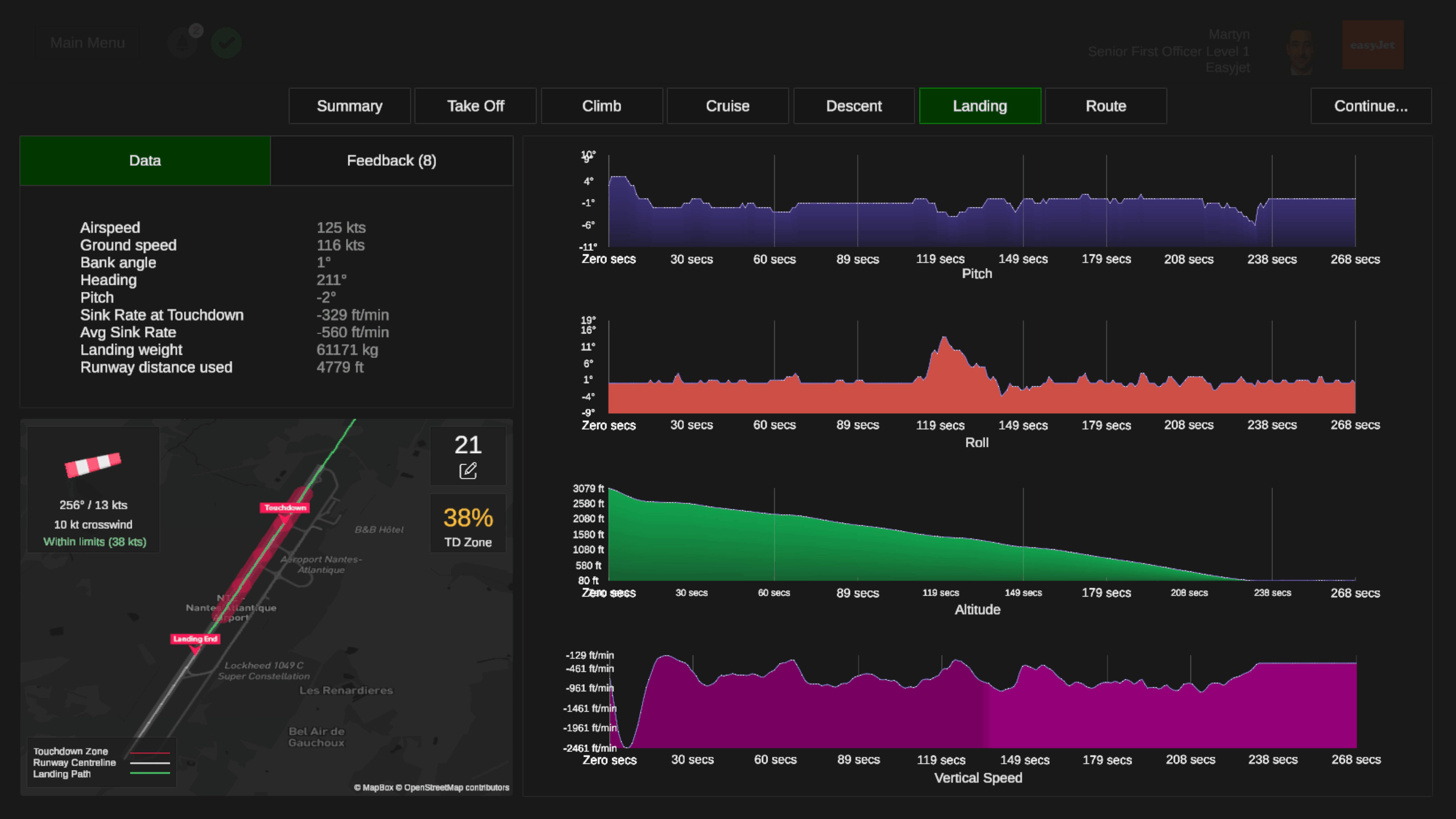
- Realistische Betriebsabläufe:
- Flugpläne, Turnarounds, Diversion Management
- Routennetzwerk-Generierung basierend auf gewählter Airline und Home Base
- Bis zu 16 konfigurierbare Aircraft Profiles
- Fortschrittssystem:
- Karrieremodus: XP, Cash und Skill Points durch Flugleistung
- Lifestyle- und Well-being-Mechaniken, die Performance und Karrierefortschritt beeinflussen
- Upgrades für Fähigkeiten und Lebensstandard
- Spielmodi:
- Career Mode: Aufbau einer Karriere inklusive Wochenroster, Promotions und finanzieller Progression
- Free Play Mode: Alle Ressourcen und Upgrades von Beginn an freigeschaltet, ohne Grind
- Schedule Mode: Reine Flugplanung nach realen Airline-Schedules, inkl. Flight Tracking und Logbuch
Besonderheiten:
- Benutzerfreundliche UI mit In-App-Tutorials
- Integration in gängige Sim-Plattformen
- Realismus kombiniert mit Gamification-Elementen (XP, Skills, Upgrades)
Wie sind eure Meinungen zu dem neuen Karriere AddOn?

Hab ich früher verschiedene ausprobiert, weil mich so was grundsätzlich mehr motiviert als mehr oder weniger planlos von A nach B zu fliegen.
Was mich an den Teilen immer gestört hat ist dieses „ganz oder gar nicht“ Prinzip. Haste mal gestartet, musste dranbleiben, sonst gehste pleite. Und was wenn ich mal 2, 3 oder 6 Monate keine Lust habe? Dann fang ich wieder von vorn an.
Oder hat das hier einen „global pause“ Modus, mit dem man es einfach in den Kälteschlaf schicken kann?
Ein guten Anders-Beispiel ist FS Economy – da war ich seit 2 Jahren nicht mehr und werd trotzdem immer reicher 😀 (von den Zinsen). Funktioniert natürlich auch nur wenn diese die laufenden Ausgaben übersteigen…
Finde A Pilots Life Chapter 2 von SimBitWorld hier sehr gelungen, da es nicht so krass „alles oder nichts ist“. Man kann so lange Flugpläne generieren, bis sie einem Zusagen und es grob passt, zudem können Flüge übersprungen werden und es gibt verschiedene „Arbeitsverträge“ wo man im einfachsten nur alle x Monate mal einen Flug machen muss.
Dem pflichte ich bei. Nutze ich schon jahrelang. Und nebenbei noch FTW.
Wobei ich bei APLv2 auch „doof“ finde, dass man bei seiner Airline rausfliegt wenn man glaub drei Monate keinen Flug gemacht hat. Ich mache des Öfteren mal eine FS Pause oder habe schlicht keinen Bock auf Airliner fliegen. Man fühlt sich auch da dann genötigt ja hin und wieder mal einen Flug zu machen nur um bei der Airline bleiben zu können. Auch wenn die App hier wirklich recht Fair ist und man zur Not auch einfach mit irgendeinem Flugzeug die Route fliegen kann, Hauptsache man ist die geflogen.
Was ich bei all diesen Addons bisher schade finde ist, dass selbst geplante Flüge in der Regel keinen Fortschritt bringen. Wenn ich also mal angenommen mit dem Starship eine kleine Route irgendwo fliegen will, kann ich das in APLv2 zwar, bekomme dafür aber nichts.
Stimmt so nicht ganz, ist aber mit nem Workaround verbunden. Musst ein Flugticket kaufen und eine Route finden, die du mit den von dir gekauften Fluglizenzen fliegen kannst um sie dann mit dem Flugzeug deiner Wahl zu fliegen. Geld bekommst du nicht, XP schon. Ich weiß, komfortabel ist anders…
Wie gesagt, schaut euch mal das Projekt FTW an. Das bietet alles mit mehr Tiefe. Fluggesellschaften (fiktive, betrieben von den Nutzern), GA, individuelle Routen, komplette WiSim mit Checks und Wartung, Flugzeugmarkt, Leasing, Miete etc…
https://dragon.ftwsim.de/FlyTheWorld/
Sorry, falscher Link, hier der offizielle:
https://www.ftw-sim.de/signup/